Surpass API & 权限开放平台 2.0.0 发布
Surpass API开放平台
-
Surpass是一款面向企业级服务的API开放平台,全面兼容OpenAPI规范,专为REST API资源设计,采用无状态认证机制,支持安全、高效的API调用,并实现跨系统统一权限治理 - 助力企业整合内部多套业务系统,构建集中化权限管理体系,提供标准化应用资源访问接口,显著降低复杂权限场景下的管理成本
- 基于成熟的
角色访问控制(RBAC)模型,实现精细化权限管控,严格遵循经典四层结构:用户 → 角色 → 应用 → 资源 - 内置Mybatis SQL驱动的OpenAPI定义能力,开发者仅需编写SQL语句,即可快速生成可调用API,真正实现零代码API服务交付
- 支持可视化、页面化配置的动态
API权限安全管理,灵活适配不同业务阶段的安全策略调整需求 - 强化安全防护能力:支持数据传输过程中的动态密钥加密、
JWT令牌自动续期机制、全链路用户行为追踪与审计 - 提供全维度API调用日志记录,涵盖请求路径、IP归属地、权限校验结果等关键字段,全面提升API审计与合规能力
- 根据OpenAPI规范自动解析并生成标准Swagger交互式文档,提升前后端协作效率
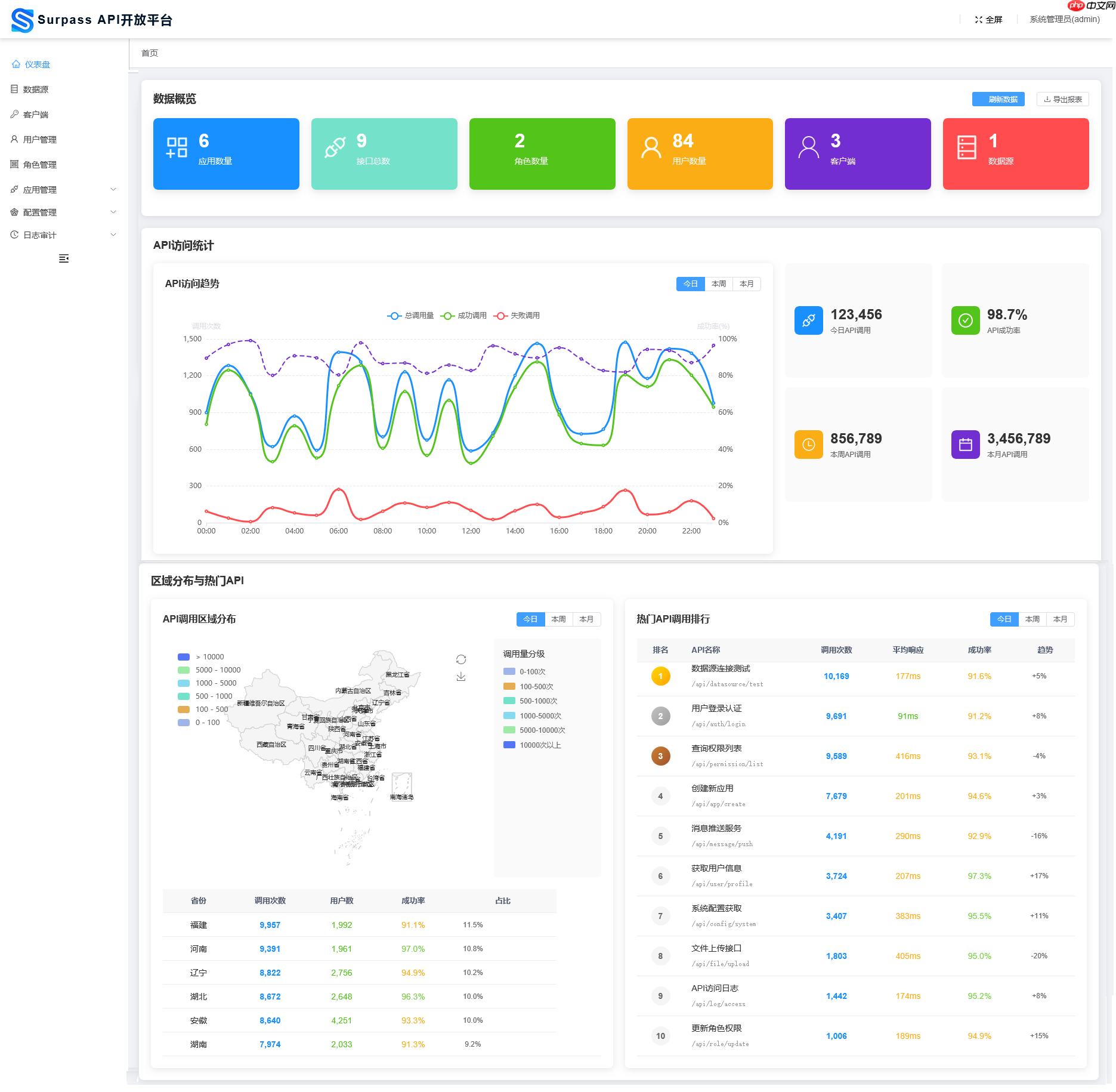
效果展示
仪表盘

数据源

客户端

用户管理

角色管理

应用管理

资源管理

OpenAPI接口配置

OpenAPI接口Debug

客户端权限

角色权限

接口调用日志

?️ License
Apache License, Version 2.0
源码地址:点击下载

网友留言(0 条)